Endpoint Security Meets Cyble Ai-Native Security Cloud
Cyble Titan
An endpoint agent that is light on the system but heavy on cyberattacks. Whether it’s an external one ‘or’ an internal one, Titan shuts every threat down.
Why Cyble Titan?
Learn why Cyble Titan is a one of its kind endpoint security.
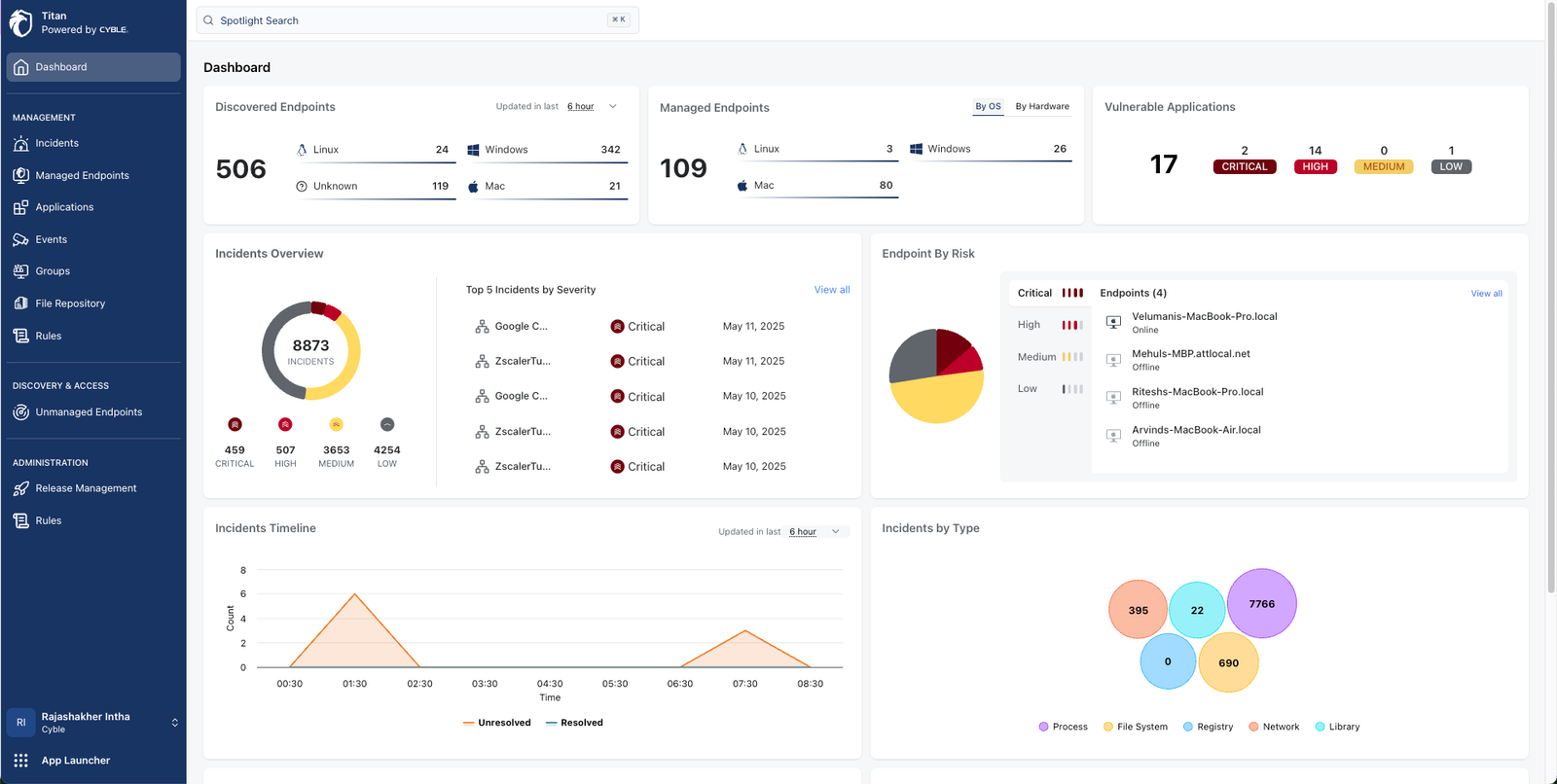
Cyble Titan Key Capabilties
Capabilities like no other. Explore key capabilities of Cyble Titan
Cyble Titan Features
Dowload the datasheet
Cyble Titan ⎯ Powered by Cyble Data Lake
About Cyble Titan
Cyble Titan is a next-generation endpoint security platform built for security teams who demand more than alerts. Powered by native threat intelligence from Cyble Vision and delivered through a unified cloud-native console, Titan brings together real-time visibility, proactive detection, and automated incident response — all as part of Cyble’s AI-native security platform.
Why Cyble Titan?
Cyble Titan supports modular deployment, custom configuration, and open integration — giving your team total control over how you detect, respond, and protect.
Your security. Your rules. Titan adapts.
- Reduce alert fatigue with AI-powered triage
- Automate response to reduce dwell time
- Support hybrid cloud, remote work, and diverse OS environments
- Align with your SIEM, TIP, and EDR/XDR stack
Real-Time Visibility Across All Endpoints
Instantly discover, classify, and monitor assets with custom OS fingerprinting and seamless tool integrations.
Intelligence-Driven Detection & Response
Native integration with Cyble data lake delivers timely threat context and actionable intelligence at machine speed, unifying threat intel with endpoint response.
Cross-Platform, Cloud-Ready
Protect your Windows, Linux, and macOS environments—on-prem, in the cloud, or both—with the same powerful coverage.
First of its kind
Comprehensive Endpoint Security, Customized to Drive Your Business Forward
Real-Time Visibility Across All Endpoints
Instantly discover, classify, and monitor assets with custom OS fingerprinting and seamless tool integrations.
Intelligence-Driven Detection & Response
Native integration with Cyble Vision delivers timely threat context and actionable intelligence at machine speed.
Cross-Platform, Cloud-Ready
Protect your Windows, Linux, and macOS environments — on-prem, in the cloud, or both — with the same powerful coverage.
Cyble Titan Capabilities:
Explore 100+ Furturistic Features

Unified Cloud Console
Manage endpoints, threat intelligence, policy, and automation from a single pane of glass

Custom Endpoint Discovery & Classification
Advanced fingerprinting for visibility before agents even run

Deep Threat Telemetry
File, process, registry, and behavioral insights in real time

Built-In SIGMA Rule Authoring
Easily create, edit, and deploy custom detection logic

Remote Forensics & Command Execution
Investigate and respond without needing hands-on access

Integrated Sandbox Analysis
Detonate files and analyze behavior instantly, within Titan
Configure Titan to fit your stack, workflows, and risk posture. Explore all features.
Harness the Power of A.I. with Cyble Vision
We Are Intelligence Driven, AI-Native
Leverage Cyble Vision’s cutting-edge AI technology to enhance your cybersecurity efforts, offering a suite of advanced features:
What are endpoint security solutions and why are they important?
Endpoint security solutions protect devices like laptops and servers from cyber threats. Solutions like Cyble Titan offer real-time protection, threat detection, and automated response, keeping your organization secure across all environments.
How does endpoint security software work?
Endpoint security software monitors and protects devices by detecting threats, blocking attacks, and responding to suspicious activity, often in real time. Solutions like Cyble Titan use AI and threat intelligence to secure endpoints across all platforms.
What is endpoint protection and how is it different from antivirus?
Endpoint security protection secures all devices in a network, offering broader defense than traditional antivirus, which mainly targets known malware. Cyble Titan enhances this with AI-driven detection, real-time response, and deep visibility across all endpoints.
What services are included in endpoint security services?
Endpoint security services typically include threat detection, malware protection, data encryption, real-time monitoring, and incident response. Cyble Titan adds AI-powered intelligence, cross-platform coverage, remote forensics, and automated threat response, all managed through a unified cloud console.
Which endpoint security tools are most effective for businesses?
Effective endpoint security tools offer real-time threat detection, automated response, and broad OS coverage. Cyble Titan stands out with its AI-driven threat intelligence, cross-platform protection, and deep visibility, making it a powerful choice for modern businesses.
What are the key features of top endpoint security products?
Top endpoint security products provide real-time visibility, AI-powered threat detection, automated incident response, cross-platform support, and seamless integration with existing security tools, like Cyble Titan, which combines these features in a unified, cloud-native platform.
How do endpoint security companies help prevent cyberattacks?
Endpoint security companies prevent cyberattacks by offering tools that detect threats early, block malicious activity, and automate responses. Solutions like Cyble Titan provide continuous monitoring, AI-driven detection, and real-time threat intelligence to stop attacks before they spread.
What is an endpoint security platform and how does it integrate with IT systems?
An endpoint security platform protects all connected devices by providing centralized management, threat detection, and response. It integrates with IT systems by working alongside existing tools like SIEMs, firewalls, and cloud services, creating a unified defense strategy. Solutions like Cyble Titan offer flexible integration and customization to fit your organization’s needs seamlessly.
How do I choose the best endpoint security solution for my organization?
To choose the best endpoint security solutions, assess your organization’s size, environment, and specific security needs. Look for tools that offer strong threat detection, easy integration with your existing systems, and automated response capabilities. Solutions like Cyble Titan provide flexibility, AI-driven insights, and scalable protection to fit various business demands.
Can endpoint security tools detect ransomware and zero-day threats?
Yes, advanced endpoint security tools like Cyble Titan use AI-driven detection and real-time threat intelligence to identify and block ransomware and zero-day threats before they can cause damage.
What are endpoint security solutions and why are they important?
Endpoint security solutions protect all devices connected to a network from cyber threats, ensuring your data and operations stay secure. Solutions like Cyble Titan offer advanced, AI-driven protection with real-time detection and automated response, making them important for keeping businesses safe.
Built for Today’s Security Teams
Whether you’re securing 500 or 50,000 endpoints, Titan adapts to your environment, integrates with your existing tools, and scales as part of Cyble’s unified security platform.
Ready to See Cyble Titan in Action?
Request a demo today and discover how Cyble Titan redefines endpoint security — with intelligence, speed, and simplicity at its core.